????????139 8194 1288
?? ?棺028-8545 3715
|
|
?????
ZB????????????
?????????2008/8/27 ??????9778
|
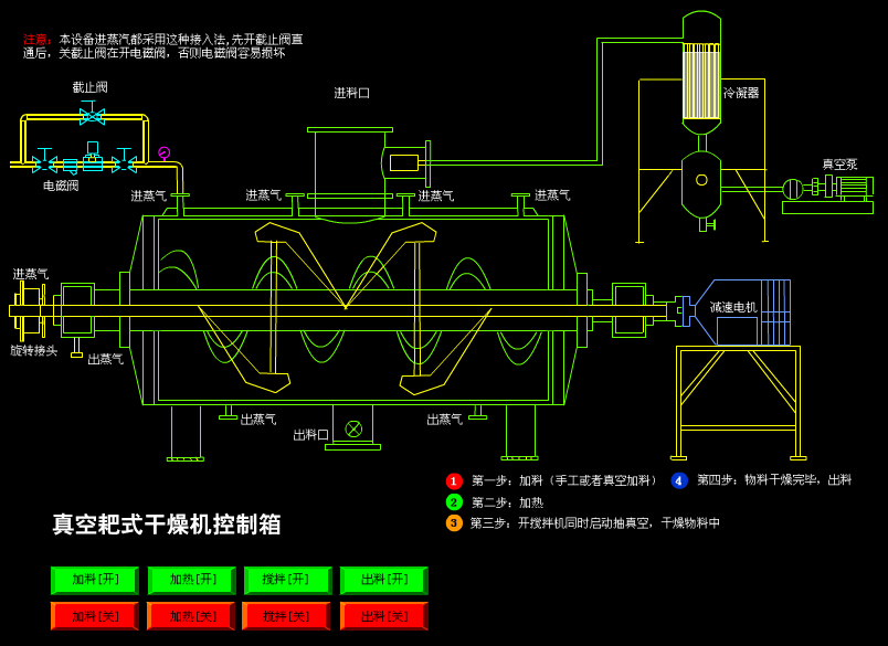
?????? ???????üв???????????????????????????Ч???? ???????y??裬???????????γ???????????????????????????????????? ???????y??裬???????????н??????????????????? ???÷?Χ ???????????????????????????????? ????????????????????????????????????????????? ????????????????????綾????? ???????л??????????? |
|
?????????

???????? |
|
| ??? |
???? |
|
???? |
??λ |
500 |
750 |
1000 |
1500 |
2000 |
3000 |
| ??????? |
L |
300 |
450 |
600 |
900 |
1200 |
1800 |
| ??????? |
m2 |
6 |
7.6 |
9.3 |
12.3 |
14.6 |
19.3 |
| ??????? |
rpm |
6-30??????? |
| ???? |
kw |
4 |
5.5 |
5.5 |
7.5 |
11 |
15 |
| ?в??????? |
MPa |
0.3 |
| ?????? |
MPa |
-0.1-0.15 |
|